안티-포렌식 기술 대응 디지털 포렌식 솔루션 (FACT)
Forensics Acquisition & Criminal investigation Tool
○ 안티-포렌식 기술 대응을 위한 현장 대응형 디지털 포렌식 솔루션인 FACT는 보안 메신저, 클라우드 데이터 보관 서비스, 익명 네트워크 기반 보안 서비스, 가상화폐 서비스에 대한 데이터 획득 및 분석 기술이 적용된 솔루션임
○ FACT는 클라우드 스토리지 서버에 업로드된 파일이나 메신저 대화 내역을 현장에서 신속하게 선별적으로 수집하는 기능을 제공하며, 로컬 시스템에 남아있는 아티팩트를 수집하고 분석하여 다크웹, 암호화폐 지갑 등과 관련된 사용 흔적을 식별하는 기능 등을 제공함
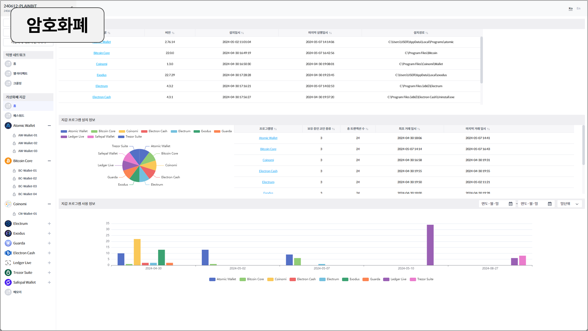
○ 프로그램의 세부 모듈은 메신저, 클라우드, 다크웹, 암호화폐 등 총 4개의 모듈로 구성됨
□ 모듈 1: 메신저
페이스북 메신저, 네이버 밴드 등 보안 메신저 서비스에 대한 데이터를 수집 및 분석 기능을 제공함. 또한, 클라이언트 및 사용자 크리덴셜을 이용하여 원격지에 저장된 데이터 수집할 수 있음. 수집된 메신저 데이터를 기반으로 연락처, 채팅 내역, 게시물(FEED) 등을 재구성하고 시각화과 데이터 인덱싱 및 검색 기능을 지원함
□ 모듈 2: 클라우드
구글 드라이브, 원드라이브, 박스 등 클라우드 데이터 보관 서비스에 대한 데이터 수집 및 분석 기능을 제공함. 썸네일, OCR, 파일 히스토리 등 다양한 메타데이터와 파일 콘텐츠를 수집함. 수집한 메타데이터 및 클라우드 서비스에서 제공하는 다양한 검색방법을 이용한 필터링 및 선별 수집 기능을 제공함
□ 모듈 3: 다크웹
휘발성 및 비휘발성 저장소에 남아있는 사용 흔적을 수집하여 익명 네트워크 사용 행위를 추적함. 고유 분석 기법을 통해 익명 네트워크 사용 행위를 하나의 타임라인 형태로 제공하고, 온라인 내 정보 수집 등의 심화 분석 기능을 제공함










